






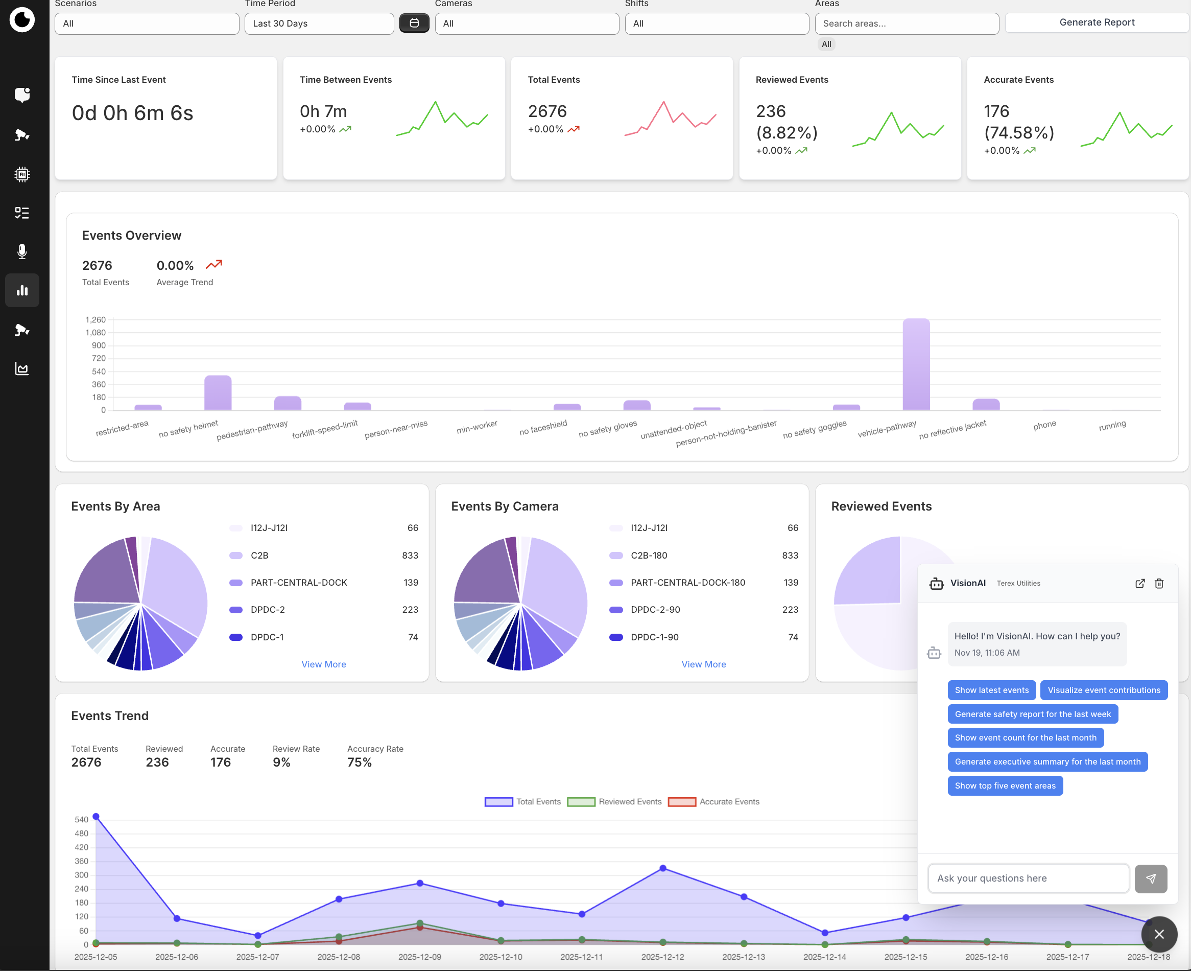
Visionify integrates Ring cameras with AI to monitor safety & compliance in real-time. It detects PPE violations, falls, hazards, restricted area breaches & safety incidents. Features include instant alerts, analytics dashboards & automated reporting. GDPR & SOC-2 compliant with privacy protection.